江苏宏博气体装备科技集团有限公司
手机:18551584239(微信同号)
电话:0512-65862279
服务热线:400-998-4408
邮箱: szhbjh@163.com
邮编:215155
总公司:江苏.苏州市望亭镇项路工业园区富项路2号
研发生产基地:江苏.盐城东台市南沈灶金星工业园宏博路2号
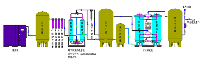
环境空气经压缩净化,除去油、水、尘后,进入由两个装填有碳分子筛的吸附塔组成的变压吸附装置。压缩空气由下至上流经吸附 塔,其间氧分子在碳分子筛表面吸附,氮气由吸附塔上端流出,进入粗氮缓冲罐,经过一段时间后,吸附塔中碳分子筛被吸附的氧饱和,需进行再生。再生是通过停止吸附步骤,降低吸附塔压力来实现的。两个吸附塔交替进行吸附和再生,从而确保氮气的连续输出。
变压吸附制氮装置工艺流程图

HBFD系列技术指标
型号 | 产气量 | 原料气 | 产品气氮气 | |||||
Nm³/h | 压力 | 常压露点℃ | 残油量(ppm) | 常压露点℃ | 纯度(%) | 压力 | 温度 | |
(mpa) | (mpa) | |||||||
HBFD98 | 1-5000 | 0.7-1.0 | ≤-17 | ≤0.003 | ≤-40 | ≥98 | 0.6-0.9 | 环境温度 |
HBFD29 | ≥99 | |||||||
HBFD295 | ≥99.5 | |||||||
HBFD39 | ≥99.9 | |||||||
HBFD49 | ≥99.99 | |||||||
HBFD59 | ≥99.999 | |||||||
1、原料空气取自自然,只需提供压缩空气和电源即可制氮气。设备能耗低,运行成本费用少。
2、氮气纯度调整方便,氮气纯度只受氮气排气量的影响,普通制氮纯度在95%-99.99%之间任意调节;高纯度制氮机可在99%-99.999%之间任意调节。
3、设备自动化程度高,产气快,可无人值守。启动、关机只需按一下按钮,开机10-15分钟内即可产生氮气。
4、设备工艺流程简单,设备结构外形紧凑,占地面积小,设备装置适应性强。
5、暴风雪法装填分子筛,避免高压气流冲击导致分子筛粉化现象,确保分子筛长时间使用。
6、数显流量计带压力补偿、高精度的工业过程监控二次仪表,具有瞬时流量及累积计算的功能。
7、进口分析仪在线检测,高精度,免维护。
行业应用范围.
1、.SMT行业应用
充氮回流焊及波峰焊,用氮气可有效抑止焊锡的氧化,提高焊接润湿性,加快润湿速度减少锡球的产生,避免桥接,减少焊接缺陷,多名SMT电子厂家配套了数百套高性价比的变压吸附制氮机,在SMT行业拥有庞大的客户群,SMT行业占有率达90%以上。
2、.半导体硅行业应用
半导体和集成电路制造过程的气氛保护,清洗,化学品回收等。
3、半导体封装行业应用
用氮气封装、烧结、退火、还原、储存。宏博变压吸附制氮机协助业类各大厂家在竞争中赢得先机,实现了有效的价值提升。
4、电子元器件行业应用
用氮气选择性焊接、吹扫和封装。科学的氮气惰性保护已经被证明是成功生产高品质电子元器件一个必不可少的重要环节。
5、化工、新材料行业行业应用
用氮气在化工工艺中创建无氧气氛,提高生产工艺的安全性,流体输送动力源等。石油: 可应用于系统中管道容器等的氮气吹扫,储罐充氮、置换、检漏,可燃性气体保护,也应用于柴油加氢和催化重整。
6、粉末冶金,金属加工行业
热处理行业应用 钢、铁、铜、铝制品退火、炭化,高温炉窑保护,金属部件的低温装配和等离子切割等。
7、食品、医药行业行业应用
主要应用于食品包装、食品保鲜、食品储存、食品干燥和灭菌、医药包装、医药置换气、医药输送气氛等。
8、其他使用领域
制氮机除了使用在以上行业以外,在煤矿、注塑、钎焊、轮胎充氮橡、橡胶硫化等众多领域也得到广泛使用。随着科技的进步和社会的发展,氮气装置的使用领域也越来越广泛,现场制气(制氮机)以其投资省、使用成本低、使用方便等优点已经逐渐取代液氮蒸发、瓶装氮气等传统供氮方式。
公司邮箱 szhbjh@163.com
地址:苏州市望亭镇项路工业园区富项路2号
邮箱: szhbjh@163.com
电话:0512-65862279
传真:0512-65790074